Get Comprehensive Visibility into AWS, Azure, and GCP

SecLogic delivers a cloud security platform that deploys within minutes and provides 100% coverage & contextual visibility

Secure your cloud

Cloud service providers follow a shared security responsibility model, which means security team maintains some responsibilities for security as  applications, data, containers, and workloads are moved to the cloud, while the cloud provider takes some responsibility, but not all. Defining the line between your responsibilities and those of your providers is imperative for reducing the Risk of introducing vulnerabilities into your public, hybrid, and multi-cloud environments

Customer

Responsible for Security ‘in’ Cloud

Cloud Provider

Responsible for Security ‘of’ Cloud

Cloud Security & Compliance Management

Cloud is the sought after solution for data storage, infrastructure and services today. Most enterprises migrate to the Cloud following different models as alternatives; Public, Private or Hybrid and also service models of choice SaaS, IaaS or PaaS.

The vulnerabilities faced by the data stored on the Cloud or applications hosted there are self-explanatory, justifying the increasing importance of the penetration testing of cloud based applications, services and infrastructure. With a increasing number of enterprises migrating to the Cloud, the chances of breaches, threats and vulnerabilities increase day by day. Enterprises face unique challenges in protecting their resources over the various models of the Cloud.

Cloud security & compliance management comes with a unique challenge. The test strategy changes if the testing is to be done for the cloud service provider versus the Tenant. Since a Cloud is essentially a multi-tenant model; when the Cloud testing needs to be done for a particular tenant, it should avoid putting others at unease and also be conducted within the legal limits.

Cloud Security Essentials

Combination of identities - Humans & Machines in the Cloud

  • Saas
  • Iaas

Multi-Cloud Posture through {Single Pane of glass}

Tailored for Cloud Environments {IAAS, SAAS}

  • Configuration Hardening
  • Data Protection
  • Identity Access Management
  • Cloud Visibility and Discrepancy Detections

Niche features

  • Contextually Assess, Detect & Remediation of vulnerabilities
  • Hyper automation for plugging security holes
  • Compliance check against global standards & benchmarks like CIS, NIST, CCM, GDPR, PIC etc.
  • Zero Trust Access through least privilege roles/permissions

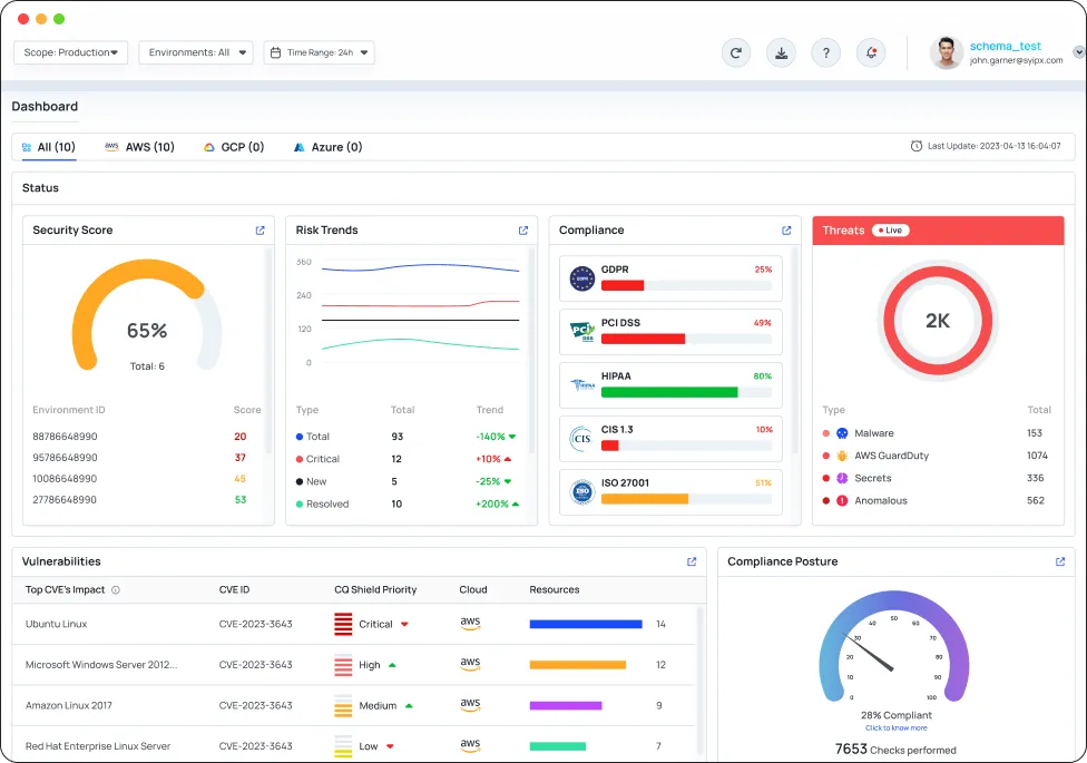
Why CyberQ Shield?

CyberQ Shield uniquely solves the cloud security problem by automatically identifying and remediating misconfigurations & vulnerabilities in the multi cloud environment

Automatically right size un-used IAM actions in you Cloud Environment(s)

Unlike agents, that sit inside cloud environments, CyberQ shield collects data externally & creates a complete risk profile of your cloud

Connect Cloud Environment(s) & Scan for exposures

CyberQ Shield allows you to acheive complete visibility & coverage with no downtime and no impact on workloads or users

Mitigate Cloud Risk Automatically

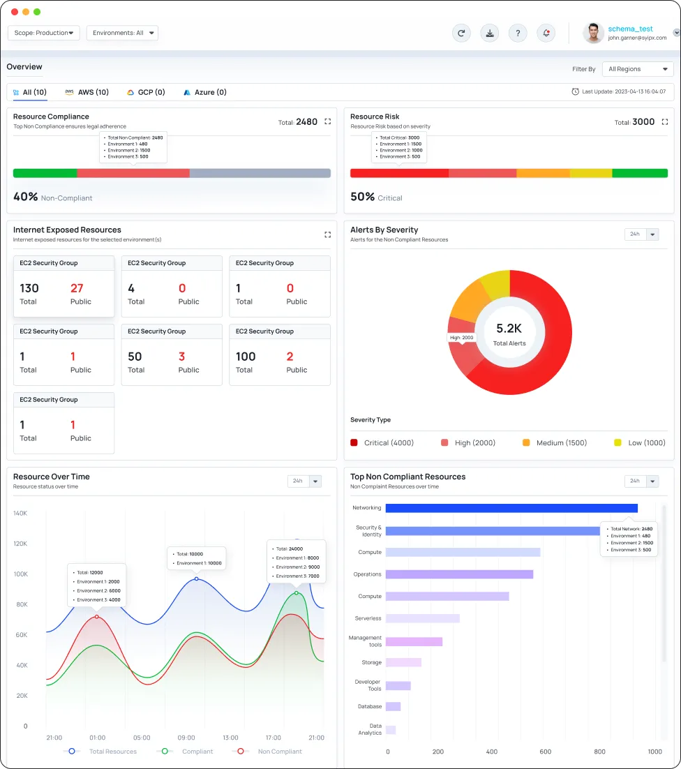
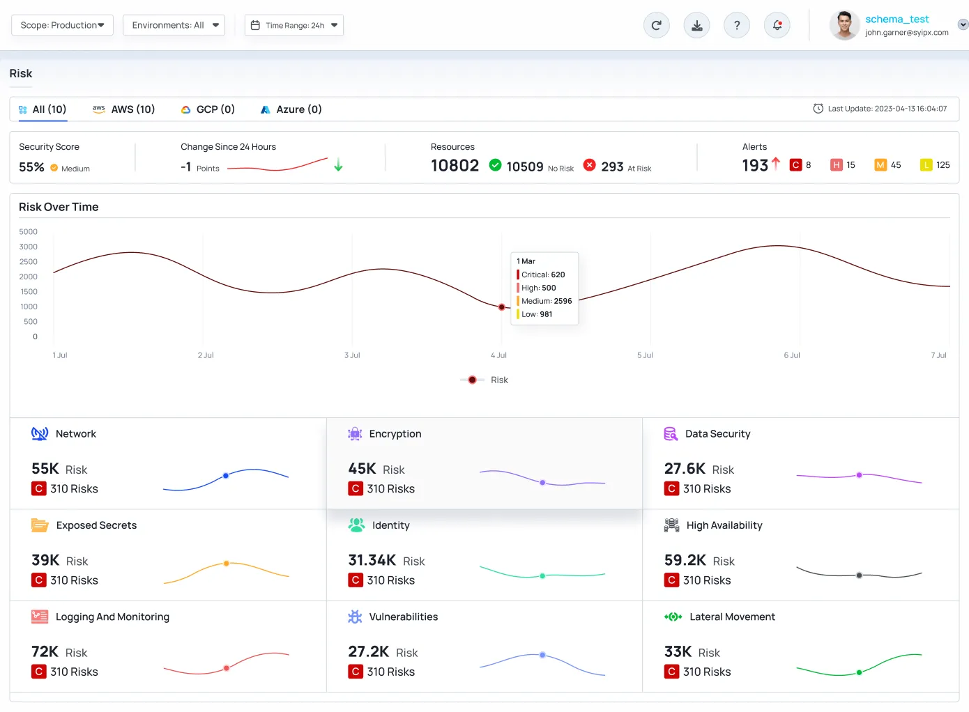
CyberQ Shield Identify & Mitigate the most critical security risks, including resource misconfigurations, IAM risk, network exposures & much more

Key Features

CyberQ Shield is the agentless Cloud Security Platform, ideal for cloud-operating organizations seeking centralized visibility of their entire cloud environment, allowing security teams to prioritize actual risks for remediation.

Compliance Management

CyberQ Shield assesses enterprises cloud resources for policy violations with in-built security rules based on CIS AWS foundation benchmark, ATT&CK, ISO 27001, NIST 800-53, NIST CSF, CSA-CCM, AWAF etc.

Fix Misconfigurations

Remediation steps for each and every security policy and auto-remediation for a subset of the most critical security policies can be applied with audit and reference along with historical analytics and reporting.

Cloud Inventory

CyberQ Shield delivers comprehensive visibility and control over the security of every asset deployed within the cloud environment and historical trends.

Agentless

CyberQ Shield is built on a novel approach which enable the identification of misconfigurations & vulnerabilities in cloud environments and helps meet compliance mandates without installing an agent.

IaC scanning

CyberQ Shield is built on shift-left approach to scan IaC templates for misconfigurations & vulnerabilities which enables discovery of threats both at the time of build and runtime.

Identity Anomaly Detection

CyberQ Shield monitors cloud environments for unusual identity behavior and can detect unusual activities by human and machine identities and provide recommendation for over privileged accesses as enabled.

Join us on your Cloud Security Journey.

CyberQ Shield is built from the ground up to align to customer challenges in managing cloud security